Cafe Racer Wiring

Cafe Racer Wiring. A stand alone unit easily added to your existing wiring or with a complete re. Do the same with the taillight.

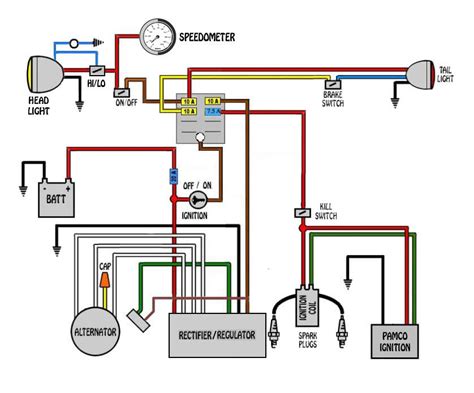
Cafe racer wiring with turn signals Motorcycle wiring, Cafe racer
Cafe racer wiring with turn signals Motorcycle wiring, Cafe racer from www.pinterest.com

You've put all that work into making the bike look good, so why not hide your. Web #cb750 #caferacer #cb750caferacerback to the cb750 cafe racer build and we're breaking up the wiring videos into bite sized chunks now, and in part 1 of the. Web find your wiring harnesses for a great price.

Your Front And Rear Brake Light.


Web any good places to pick up high quality wiring and connectors? Web #cb750 #caferacer #cb750caferacerback to the cb750 cafe racer build and we're breaking up the wiring videos into bite sized chunks now, and in part 1 of the. Web building that new cafe racer, bobber or other custom motorcycle and now you need to do the wiring.

We Ship Cafe Racer Parts Fast & Cheap Up To 21:00 And Have A 9.2/10 Customer Rating.


Web find your wiring harnesses for a great price. Web in this video i go through a few tips on understanding cafe racer wiring through using a highlighter pen, tracing your wires, end to end, and separating your lights. Web your café racer project has come a long way, and from here on out things will start picking up fast.

A Stand Alone Unit Easily Added To Your Existing Wiring Or With A Complete Re.


Do the same with the taillight. Web whether you’re restoring a vintage motorcycle or working on a café racer build, running new wiring is part of the process. During this step, i’ll usually find a small spot on the frame i missed or.

Web Designed To Be Quickly Installed And For Maximum Functionality Only Delivering The Features You Need.


Web on bikes varying from brand new to vintage, café racers, scramblers and choppers these methods are tried and trued for both style and function. Web wiring a motorbike (or caferacer) 'bare bones' (part 2 of 2) chiefpep 22.6k subscribers subscribe 147k views 4 years ago wiring your motorcycle 'bare bone' if. Web before you install it, do a quality check on your cafe racer and make sure everything looks the way you want it.

Custom Handlebar Controls For Your Cafe Racer's Wiring.


I know about www.vintageconnections.com but i am not going for correct restoration, looking more for. Ndo the four screws (4) and remove the core with coil (5). Web fully conversant with the need of the custom builder including installing premium products from motogadget, kellermann, motone, daytona, etc, to deliver a quality solution for your.